Checking Content Delivery
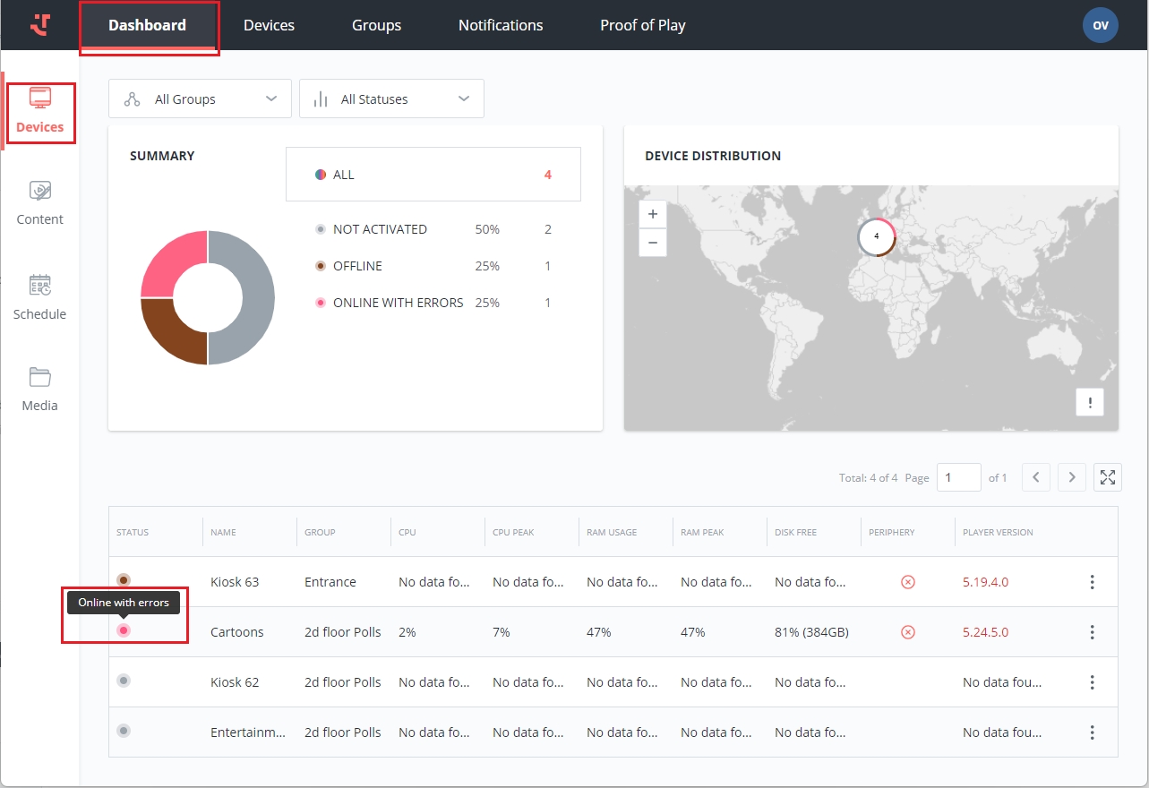
Check if your device is online (possibly online with errors or warnings) in the Status column.

Check the Device Details page for the displayed content. Click on the device row to preview the details or open them in full from the context menu.

On the Device Details page, Overview tab, you can find the timestamp of:
Last Seen - the content displayed the last time the device was in the playing mode
Current Content - the currently playing content, if there is any
Next Content - the upcoming content scheduled to be displayed
Moreover, your content might already be playing, and in that case, you will see a screenshot of the device displaying your content. Using the 'Refresh' icon button, you can obtain the most recent information from the device's display.

Check your played content history in the Player on the device.

Last updated
Was this helpful?
